Analyzing lock trees for Amazon Aurora PostgreSQL and Amazon RDS for PostgreSQL with CloudWatch Database Insights - Amazon CloudWatch
Services or capabilities described in AWS documentation might vary by Region. To see the differences applicable to the AWS European Sovereign Cloud Region, see the AWS European Sovereign Cloud User Guide.

Analyzing lock trees for Amazon Aurora PostgreSQL and Amazon RDS for PostgreSQL with CloudWatch Database Insights

To troubleshoot performance issues caused by locks, you can analyze lock trees for Amazon Aurora PostgreSQL and Amazon RDS for PostgreSQL databases with CloudWatch Database Insights using the following.

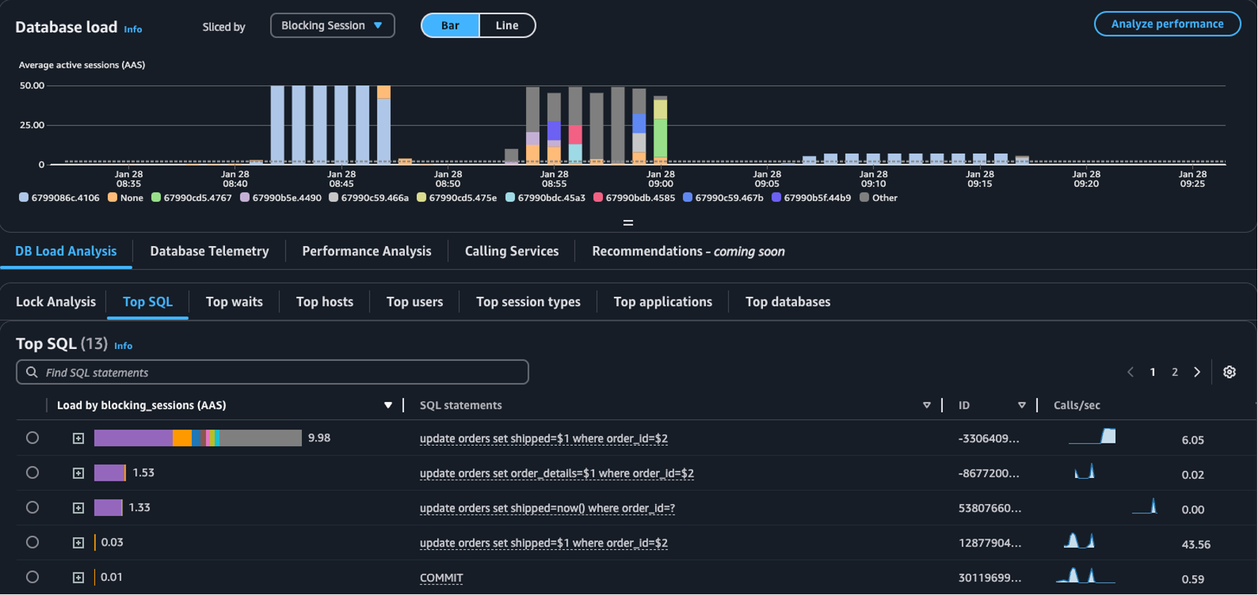
  • Sliced by dropdown – Choose the Blocking object, Blocking session, or Blocking SQL dimensions in the Database load chart to view how distinct top blockers contribute to DB Load over time. With the DB load chart, you can analyze if top blockers are constant or change often. Then, you can troubleshoot the blockers.

    The Top SQL table with Blocking Session selected in the Sliced by dropdown
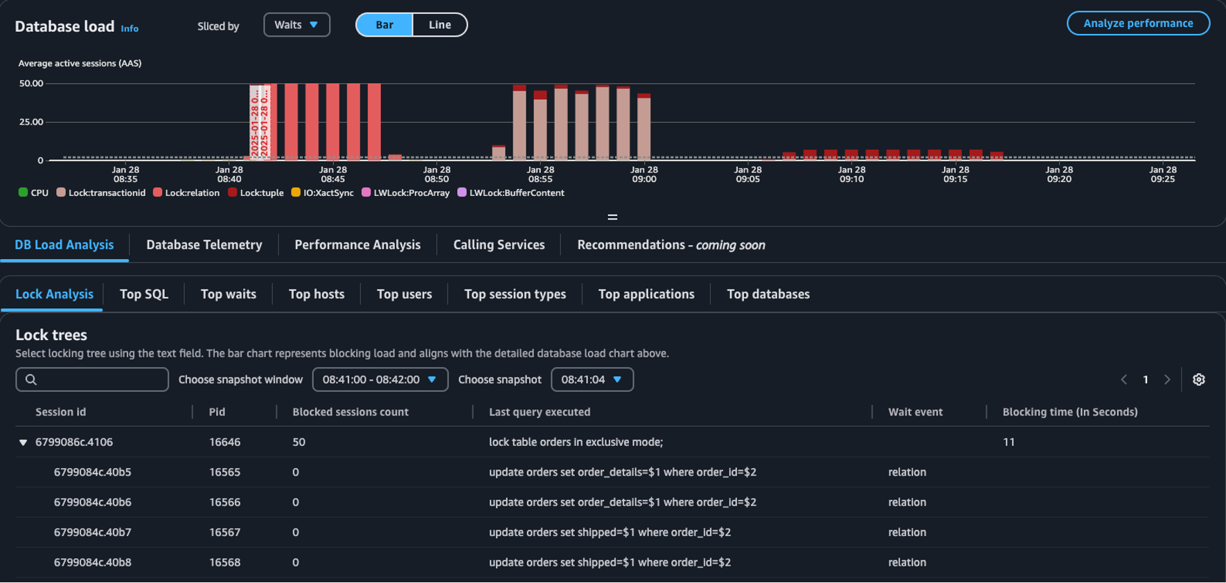
  • Lock analysis tab – Choose DB Load Analysis, then choose the Lock analysis tab to view information about lock contention in your database.

    The Lock trees table in the Database load dashboard
Note

CloudWatch Database Insights supports lock analysis for all Aurora PostgreSQL versions. To analyze lock trees, you must have Database Insights Advance Mode enabled. For information on how to turn on Advanced mode, see Turning on the Advanced mode of Database Insights for Amazon Aurora and Turning on the Advanced mode of Database Insights for Amazon Relational Database Service

The lock analysis tab provides information about lock contention for your database. The lock tree visualization shows the relationships and dependencies between lock requests from different sessions.

Database Insights captures snapshots every 15 seconds. Snapshots show the lock data for your database at a point in time.

Note

When CloudWatch detects high locking, CloudWatch displays the High locking detected banner for the Lock analysis tab. CloudWatch detects high locking if CloudWatch takes a lock snapshot for each 15 second interval for 15 consecutive minutes.

Each node in the tree represents a specific session. The parent node is a session that is blocking its child nodes.

To analyze lock trees, use the following procedure.

To analyze lock trees
  1. Sign in to the AWS Management Console and open the CloudWatch console at https://eusc-de-east-1.console.amazonaws-eusc.eu/cloudwatch/.

  2. Choose Insights.

  3. Choose Database Insights.

  4. Choose the Database Instance view.

  5. Choose a DB instance.

  6. Choose the DB load analysis tab.

  7. Choose the Lock analysis tab.

    To view lock data for a DB instance, choose a period of 1 day or less.

  8. Choose a snapshot window. By default, Database Insights chooses the snapshot window with the most blocked sessions.

    Lock analysis table
  9. To view lock data for a snapshot, choose the time Database Insights took the snapshot.

  10. To expand a lock tree, choose the arrow next to the session ID.

    Lock tree expanded

Lock snapshot data

Database Insights provides the following information for each lock request. To view columns that aren't enabled by default, choose the Settings icon for the Lock trees table and enable other columns.

Column name Definition Default column Notes

session_id

The unique session identifier.

Yes

The session_id is derived from HEX(pg_stat_activity.backend_start).HEX(pg_locks.pid).

pid

The PID of this backend.

Yes

pg_locks.pid

blocked_sessions_count

The number of sessions blocked by this lock.

Yes

The blocked_sessions_count is derived from the number of session IDs blocked by this lock.

last_query_executed

The last query executed by this session. For blockers, it may not be the query that holds the blocking lock.

Yes

pg_stat_activity.query

wait_event

The wait event name if the backend is currently waiting, otherwise the value is NULL.

Yes

pg_stat_activity.wait_event

blocking_time_(In Seconds)

The time (in seconds) since the start of this lock.

Yes

The blocking_time_(In Seconds) is derived from the start time of the waiting transaction (pg_locks.waitstart) for the first waiter.

blocking_mode

The lock mode held by the blocking session.

No

pg_locks.mode

waiting_mode

The lock mode requested by the waiting session.

No

pg_locks.mode

application

The name of the application that is connected to this backend.

No

pg_stat_activity.application_name

blocking_txn_start_time

The start time of the blocking transaction or null if no transaction is active.

No

pg_stat_activity.xact_start

waiting_start_time

The time when a waiting user session started waiting for this lock, or null if the lock is held.

No

pg_locks.waitstart

session_start_time

The time when a user session was started.

No

pg_stat_activity.backend_start

state

The state of a backend.

No

pg_stat_activity.state

wait_event_type

The type of wait event for which this session is waiting.

No

pg_stat_activity.wait_event_type

last_query_exec_time

The time when the last query was started.

No

pg_stat_activity.query_start

user

The name of the user logged into this backend.

No

pg_stat_activity.usename

host

The host name of the connected client, as reported by a reverse DNS lookup of client_addr. This field will only be non-null for IP connections, and only when log_hostname is enabled.

No

pg_stat_activity.client_hostname

port

The TCP port number that the client is using for communication with this backend, or -1 if a Unix socket is used. If this field is null, it indicates that this is an internal server process.

No

pg_stat_activity.client_port

client_address

The IP address of the client connected to this backend. If this field is null, it indicates either that the client is connected via a Unix socket on the server machine or that this is an internal process such as autovacuum.

No

pg_stat_activity.client_addr

granted

The value is true if lock is held and false if lock is awaited.

No

pg_locks.granted

waiting_tuple

The tuple number targeted by the lock within the page, or null if the target is not a tuple.

No

pg_locks.tuple

waiting_page

The page number targeted by the lock within the relation, or null if the target is not a relation page or tuple.

No

pg_locks.page

waiting_transaction_id

The ID of the transaction targeted by the lock, or null if the target is not a transaction ID.

No

pg_locks.transactionid

waiting_relation

The OID of the relation targeted by the lock, or null if the target is not a relation or part of a relation.

No

pg_locks.relation

waiting_object_id

The OID of the lock target within its system catalog, or null if the target is not a general database object.

No

pg_locks.objid

waiting_database_id

The OID of the database in which the lock target exists, or zero if the target is a shared object, or null if the target is a transaction ID.

No

pg_locks.database

waiting_database_name

The name of the database in which the lock target exists.

No

pg_stat_activity.datname

waiting_locktype

The type of the lockable object: relation, extend, frozenid, page, tuple, transactionid, virtualxid, spectoken, object, userlock, advisory, or applytransaction.

No

pg_locks.locktype

is_fastpath

The value is true if the lock was taken with the fast path and false if taken from the main lock table.

No

pg_locks.fastpath

For more information about the values in the pg_stat_activity and pg_locks views, see the following topics in the PostgreSQL documentation.