Generieren Sie Visualisierungen in natürlicher Sprache - OpenSearch Amazon-Dienst

Die vorliegende Übersetzung wurde maschinell erstellt. Im Falle eines Konflikts oder eines Widerspruchs zwischen dieser übersetzten Fassung und der englischen Fassung (einschließlich infolge von Verzögerungen bei der Übersetzung) ist die englische Fassung maßgeblich.

Generieren Sie Visualisierungen in natürlicher Sprache

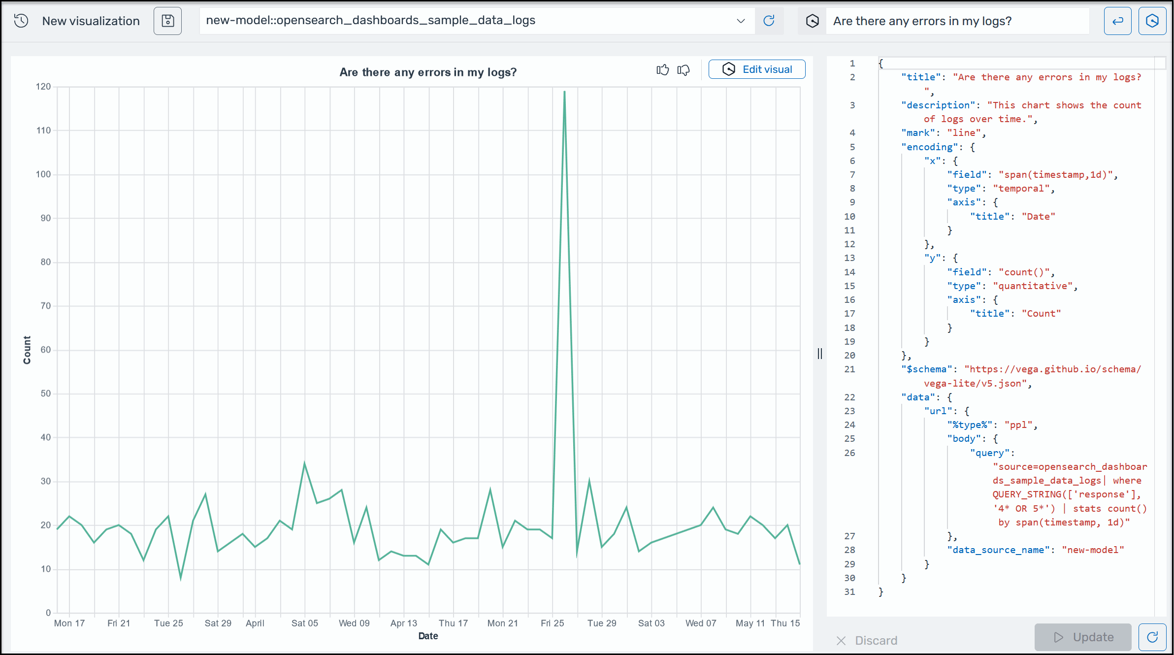
Um Ihnen zu helfen, weitere Einblicke in Ihre Betriebsdaten zu gewinnen, unterstützt Amazon Q Developer for OpenSearch Service die Verwendung von Eingabeaufforderungen in natürlicher Sprache zur Erstellung von Visualisierungen. Sie können Visualisierungen wie das folgende Beispiel in natürlicher Sprache auf der Visualisierungsseite oder der Discover-Seite generieren.

Ein Beispiel für eine Amazon Q-Visualisierung in OpenSearch Service.

Visualisierungen können die Fehlerbehebung beschleunigen, indem sie die Fehleranalyse nach verschiedenen Dimensionen aufschlüsseln. Visualisierungen können Ihnen auch dabei helfen, Muster und Trends zu erkennen, die Entscheidungsfindung zu beschleunigen, Zusammenhänge aufzudecken und komplexe Daten zu vereinfachen.

Um eine Visualisierung in natürlicher Sprache zu generieren
  1. Stellen Sie sicher, dass Sie Amazon Q for OpenSearch Service eingerichtet haben.

  2. Wählen Sie im Hauptmenü der OpenSearch Dashboards die Discover-Seite und wählen Sie dann eine Datenquelle aus.

  3. Wählen Sie im Amazon Q-Menü die Option Visualisierung generieren, wie im folgenden Screenshot gezeigt.

    Ein Bild zeigt, wie Sie die Schaltfläche zum Erstellen einer Visualisierung finden.
  4. Wenn Sie auf der Discover-Seite eine Abfrage in natürlicher Sprache eingegeben haben, kopiert Amazon Q den Kontext, wenn eine auf dieser Abfrage basierende Visualisierung erstellt wird. Wenn Sie noch keine Abfrage in natürlicher Sprache eingegeben haben, geben Sie in das Amazon Q-Textfeld eine Aufforderung ein und klicken Sie dann auf die Schaltfläche neben dem Textfeld, um die Abfrage auszuführen. Die Erstellung der Visualisierung in Amazon Q kann einige Sekunden dauern.

  5. Um das Bild zu aktualisieren, wählen Sie die Schaltfläche Visuell bearbeiten in der oberen rechten Ecke des Visuals. Geben Sie eine neue Aufforderung ein, z. B. „Das in ein Liniendiagramm ändern“, und wählen Sie dann Anwenden.