Overview of the Performance Insights dashboard - Amazon DocumentDB
Services or capabilities described in AWS documentation might vary by Region. To see the differences applicable to the AWS European Sovereign Cloud Region, see the AWS European Sovereign Cloud User Guide.

Overview of the Performance Insights dashboard

The dashboard is the easiest way to interact with Performance Insights. The following example shows the dashboard for an Amazon DocumentDB instance. By default, the Performance Insights dashboard shows data for the last hour.

Performance Insights dashboard showing CPU utilization and database load over time for an Amazon DocumentDB instance.

The dashboard is divided into the following parts:

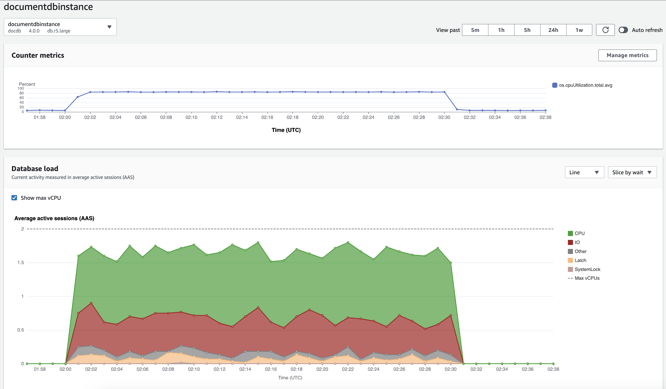
  1. Counter metrics – Shows data for specific performance counter metrics.

  2. Database load – Shows how the DB load compares to DB instance capacity as represented by the Max vCPU line.

  3. Top dimensions – Shows the top dimensions contributing to DB load. These dimensions include waits, queries, hosts, databases, and applications.

Counter metrics chart

With counter metrics, you can customize the Performance Insights dashboard to include up to 10 additional graphs. These graphs show a selection of dozens of operating system metrics. You can correlate this information with DB load to help identify and analyze performance problems.

The Counter metrics chart displays data for performance counters.

Counter metrics chart showing CPU utilization over time.

To change the performance counters, choose Manage metrics. You can select multiple OS metrics as shown in the following screenshot. To see details for any metric, hover over the metric name.

Performance Insights dashboard metric selection interface with OS metrics options.

Database load chart

The Database load chart shows how the database activity compares to instance capacity as represented by the Max vCPU line. By default, the stacked line chart represents DB load as average active sessions per unit of time. The DB load is sliced (grouped) by wait states.

Database load chart showing average active sessions over time, with CPU usage spiking near the end.
DB load sliced by dimensions

You can choose to display load as active sessions grouped by any supported dimensions. The following image shows the dimensions for the Amazon DocumentDB instance.

Graph showing database load with various "Slice by" options displayed in a dropdown list.
DB load details for a dimension item

To see details about a DB load item within a dimension, hover over the item name. The following image shows details for a query statement.

Bar graph showing database load with additional details displayed upon hovering over an item name.

To see details for any item for the selected time period in the legend, hover over that item.

Bar graph showing database load with additional details displayed upon hovering over a bar.

Top dimensions table

The Top dimensions table slices DB load by different dimensions. A dimension is a category or "slice by" for different characteristics of DB load. If the dimension is query, Top queries shows the query statements that contribute most to the DB load.

Choose any of the following dimension tabs.

The Top queries dimensions tab showing the two top queries.

The following table provides a brief description of each tab.

Tab Description

Top waits

The event for which the database backend is waiting

Top queries

The query statements that are currently running

Top hosts

The host IP and port of the connected client

Top databases

The name of the database to which the client is connected

Top applications

The name of the application that is connected to the database

To learn how to analyze queries by using the Top queries tab, see Overview of the Top queries tab.