View a markdown version of this page

Présentation du tableau de bord Performance Insights - Amazon DocumentDB

Les traductions sont fournies par des outils de traduction automatique. En cas de conflit entre le contenu d'une traduction et celui de la version originale en anglais, la version anglaise prévaudra.

Présentation du tableau de bord Performance Insights

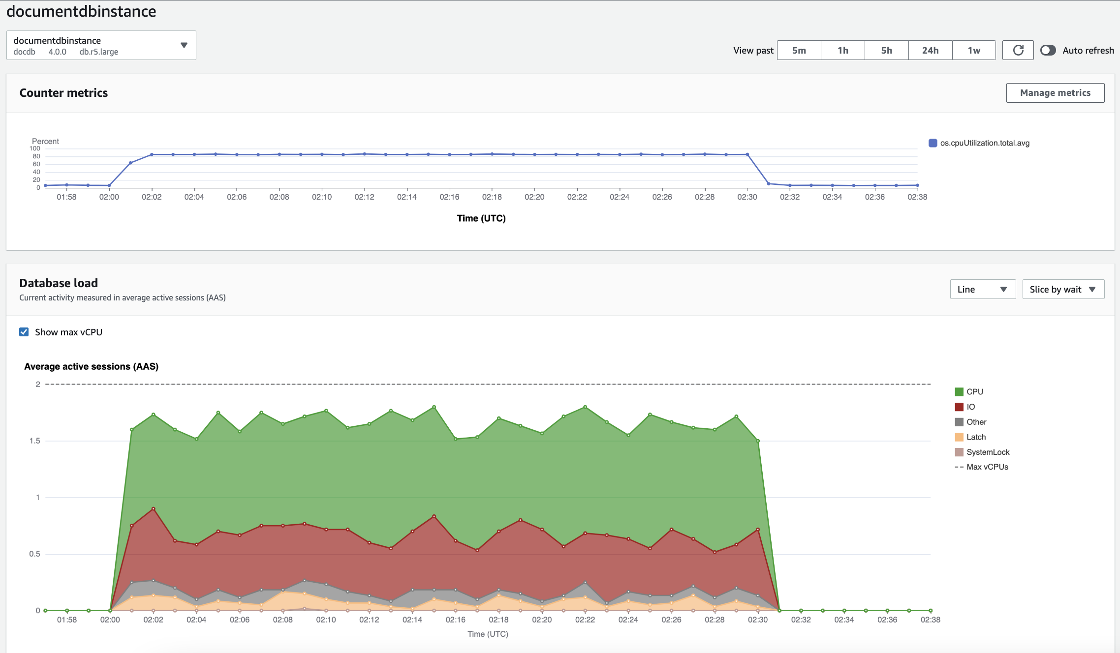
Le tableau de bord est le moyen le plus simple d’interagir avec Performance Insights. L'exemple suivant montre le tableau de bord d'une instance Amazon DocumentDB. Par défaut, le tableau de bord de Performance Insights affiche les données pour l'heure précédente.

Tableau de bord Performance Insights indiquant l'utilisation du processeur et la charge de la base de données au fil du temps pour une instance Amazon DocumentDB.

Le tableau de bord est divisé entre les parties suivantes :

  1. Indicateurs de comptage : affiche les données relatives à des indicateurs de performance spécifiques.

  2. Charge de base de données — Indique comment la charge de base de données se compare à la capacité de l'instance de base de données, telle que représentée par la ligne Max vCPU.

  3. Dimensions supérieures — Affiche les dimensions supérieures qui contribuent à la charge de la base de données. Ces dimensions incluent waitsqueries,hosts,databases, etapplications.

Graphique Counter Metrics (Métriques de compteur)

Grâce aux métriques de compteur, vous pouvez personnaliser le tableau de bord de Performance Insights de sorte à inclure jusqu’à 10 graphiques supplémentaires. Ces graphiques présentent une sélection de dizaines de métriques du système d'exploitation. Vous pouvez établir des corrélations entre ces informations et la charge de la base de données pour identifier et analyser les problèmes de performances.

Le graphique Counter Metrics (Métriques de compteur) affiche les données des compteurs de performances.

Tableau des indicateurs de mesure montrant l'utilisation du processeur au fil du temps.

Pour modifier les compteurs de performance, choisissez Gérer les métriques. Vous pouvez sélectionner plusieurs métriques du système d'exploitation, comme indiqué dans la capture d'écran suivante. Pour afficher les détails relatifs à une métrique, passez la souris sur le nom de la métrique.

Interface de sélection des métriques du tableau de bord Performance Insights avec options de métriques du système d'exploitation.

Graphique Database Load (Charge de la base de données)

Le graphique de charge de la base de données montre comment l'activité de la base de données se compare à la capacité de l'instance telle que représentée par la ligne Max vCPU. Par défaut, le graphique en courbes empilées représente la charge de la base de données sous forme de sessions actives en moyenne par unité de temps. La charge de la base de données est découpée (groupée) par états d’attente.

Graphique de charge de la base de données indiquant le nombre moyen de sessions actives au fil du temps, avec un pic d'utilisation du processeur vers la fin.
Charge de base de données tranchée par dimensions

Vous pouvez afficher la charge sous la forme de sessions actives regroupées par dimensions prises en charge. L'image suivante montre les dimensions de l'instance Amazon DocumentDB.

Graphique illustrant le chargement de la base de données avec les différentes options « Slice by » affichées dans une liste déroulante.
Détails de charge de base de données pour un élément de dimension

Pour afficher les détails d’un élément de charge de base de données dans une dimension, passez la souris sur le nom d’élément. L'image suivante montre les détails d'une instruction de requête.

Diagramme à barres montrant le chargement de la base de données avec des détails supplémentaires affichés lorsque vous passez le pointeur sur le nom d'un élément.

Pour afficher les détails d’un élément pour la période sélectionnée dans la légende, survolez cet élément.

Diagramme à barres montrant le chargement de la base de données avec des détails supplémentaires affichés lorsque vous survolez une barre avec le pointeur de la souris.

Tableau des dimensions principales

Le tableau des dimensions supérieures répartit la charge de base de données selon différentes dimensions. Une dimension est une catégorie ou « tranche » qui représente l’une des différentes caractéristiques de la charge de la base de données. Si la dimension est query, Top queries affiche les instructions de requête qui contribuent le plus à la charge de la base de données.

Choisissez l’un des onglets de dimension suivants.

L'onglet Dimensions des requêtes les plus fréquentes affiche les deux principales requêtes.

Le tableau suivant fournit une brève description de chaque onglet.

Onglet Description

Principaux éléments d’attente

Événement pour lequel le backend de la base de données attend

Requêtes les plus fréquentes

Les instructions de requête en cours d'exécution

Principaux hôtes

L'adresse IP et le port de l'hôte du client connecté

Principales bases de données

Nom de la base de données à laquelle le client est connecté

Principales applications

Nom de l’application connectée à la base de données

Pour savoir comment analyser les requêtes à l'aide de l'onglet Requêtes les plus fréquentes, voirVue d'ensemble de l'onglet Requêtes les plus fréquentes.