Génération de visualisations en langage naturel - Amazon OpenSearch Service

Les traductions sont fournies par des outils de traduction automatique. En cas de conflit entre le contenu d'une traduction et celui de la version originale en anglais, la version anglaise prévaudra.

Génération de visualisations en langage naturel

Pour vous aider à mieux comprendre vos données opérationnelles, Amazon Q Developer for OpenSearch Service prend en charge l'utilisation d'instructions en langage naturel pour créer des visualisations. Vous pouvez générer des visualisations comme dans l'exemple suivant en langage naturel à partir de la page Visualisations ou de la page Découvrir.

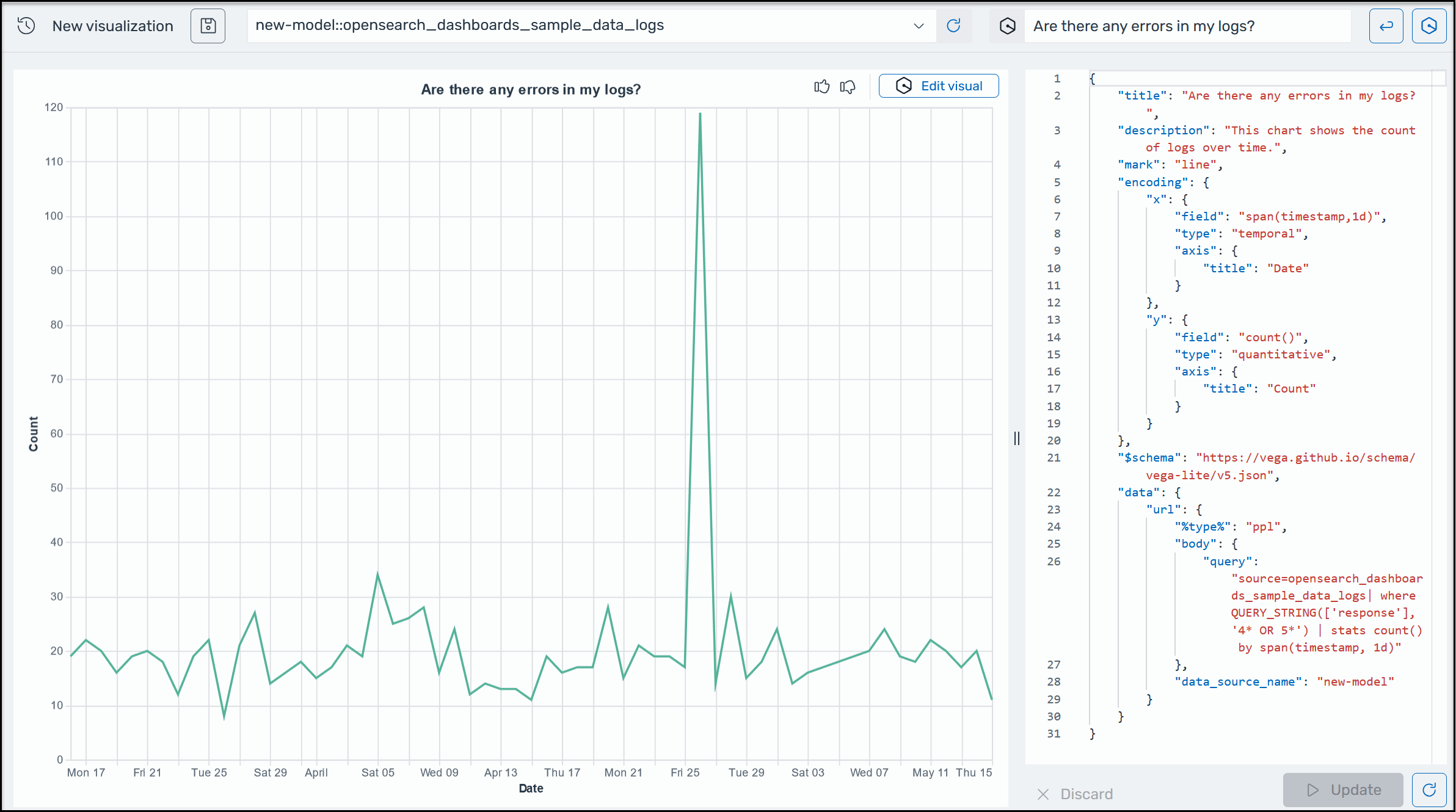
Exemple de visualisation Amazon Q dans OpenSearch Service.

Les visualisations peuvent accélérer le dépannage en répartissant l'analyse des erreurs en fonction de différentes dimensions. Les visualisations peuvent également vous aider à identifier les modèles et les tendances, à accélérer la prise de décision, à révéler les relations et à simplifier les données complexes.

Pour générer une visualisation à l'aide du langage naturel
  1. Vérifiez que vous avez configuré Amazon Q for OpenSearch Service.

  2. Dans le menu principal OpenSearch des tableaux de bord, choisissez la page Découvrir, puis choisissez une source de données.

  3. Dans le menu Amazon Q, choisissez Generate visualization, comme illustré dans la capture d'écran suivante.

    Image montrant comment localiser le bouton pour créer une visualisation.
  4. Si vous avez saisi une requête en langage naturel sur la page Découvrir, Amazon Q copie le contexte lors de la création d'une visualisation basée sur cette requête. Si vous n'avez pas encore saisi de requête en langage naturel, entrez une invite dans la zone de texte Amazon Q, puis cliquez sur le bouton à côté de la zone de texte pour exécuter la requête. L'ensemble du processus dure jusqu'à 10 minutes.

  5. Pour plus d'informations sur le graphique situé dans le coin supérieur droit de la représentation visuelle, cliquez sur le bouton de téléchargement situé dans le coin supérieur droit de la représentation visuelle. Tapez une nouvelle invite, par exemple « Remplacer cela par un graphique linéaire », puis choisissez Appliquer.