Valutazione delle policy di dimensionamento predittivo - Amazon EC2 Auto Scaling

Le traduzioni sono generate tramite traduzione automatica. In caso di conflitto tra il contenuto di una traduzione e la versione originale in Inglese, quest'ultima prevarrà.

Valutazione delle policy di dimensionamento predittivo

Prima di dimensionare il gruppo con scalabilità automatica tramite una policy di dimensionamento predittivo, esamina i consigli e gli altri dati nella console Dimensionamento automatico Amazon EC2. È un'opzione importante per assicurarsi che le previsioni siano accurate prima di applicare una policy di dimensionamento predittivo che dimensioni la capacità effettiva.

Se il gruppo con scalabilità automatica è nuovo, attendere 24 ore per permettere a Dimensionamento automatico Amazon EC2 di creare la prima previsione.

Quando Dimensionamento automatico Amazon EC2 crea una previsione, utilizza dati cronologici. Se il gruppo con scalabilità automatica non dispone ancora di molti dati cronologici recenti, Dimensionamento automatico Amazon EC2 potrebbe temporaneamente riempire la previsione con aggregati creati dagli aggregati storici attualmente disponibili. Le previsioni vengono popolate per un massimo di due settimane prima della data di creazione di una policy.

Visualizzazione dei suggerimenti per il dimensionamento predittivo

Per un'analisi efficace, Dimensionamento automatico Amazon EC2 dovrebbe avere almeno due policy di dimensionamento predittivo da confrontare. Tuttavia, è ancora possibile esaminare i risultati per una singola policy. Quando crei più policy, puoi valutare una policy che utilizza un parametro rispetto a un parametro che ne utilizza uno diverso. Puoi anche valutare l'impatto di diverse combinazioni di valori di destinazione e parametri. Dopo aver creato le policy di dimensionamento predittivo, Dimensionamento automatico Amazon EC2 inizia immediatamente a valutare quale policy è in grado di dimensionare il gruppo in modo ottimale.

Per visualizzare i suggerimenti nella console Dimensionamento automatico Amazon EC2
  1. Apri la console Amazon EC2 all'indirizzo https://console.aws.amazon.com/ec2/e scegli Auto Scaling Groups dal pannello di navigazione.

  2. Seleziona la casella di controllo accanto al gruppo con dimensionamento automatico.

    Si aprirà un riquadro diviso nella parte inferiore della pagina.

  3. Nella scheda Auto scaling, in Policy di dimensionamento predittivo, puoi visualizzare i dettagli di una policy e i relativi suggerimenti. Il suggerimento indica se l'utilizzo della policy di dimensionamento predittivo garantisce risultati migliori rispetto al non utilizzo.

    Se non sei sicuro che una policy di dimensionamento predittivo sia appropriata per il tuo gruppo, consulta le colonne Impatto sulla disponibilità e Impatto sui costi per scegliere quella giusta. Le informazioni di ogni colonna indicano l'impatto della policy.

    • Impatto sulla disponibilità: indica se l'utilizzo della policy eviterebbe un impatto negativo sulla disponibilità eseguendo il provisioning di un numero sufficiente di istanze per gestire il carico di lavoro, rispetto al mancato utilizzo della policy.

    • Impatto sui costi: indica se l'utilizzo della policy eviterebbe un impatto negativo sui costi non eseguendo un provisioning eccessivo delle istanze, rispetto al mancato utilizzo della policy. Se il provisioning è eccessivo, le istanze risultano sottoutilizzate o inattive, comportando un maggiore impatto sui costi.

    Se disponi di più policy, accanto al nome della policy che offre i maggiori vantaggi in termini di disponibilità a un costo inferiore viene visualizzato il tag Previsione migliore. Viene attribuito un peso maggiore all'impatto sulla disponibilità.

  4. (Facoltativo) Per selezionare il periodo di tempo desiderato per i risultati dei suggerimenti, scegli il valore preferito dal menu a discesa Periodo di valutazione: 2 giorni, 1 settimana, 2 settimane, 4 settimane, 6 settimane o 8 settimane. Per impostazione predefinita, il periodo di valutazione è rappresentato dalle ultime due settimane. Un periodo di valutazione maggiore fornisce più punti dati per i risultati del suggerimento. Tuttavia, l'aggiunta di più punti dati potrebbe non migliorare i risultati se i modelli di carico sono cambiati, ad esempio dopo un periodo di domanda eccezionalmente elevata. In questo caso, puoi ottenere un suggerimento più mirato esaminando i dati più recenti.

Nota

I suggerimenti vengono generati solo per le policy in modalità solo previsione. Questa funzione restituisce i risultati migliori quando una policy è in modalità solo previsione per tutto il periodo di valutazione. Se avvii una policy in modalità Previsione e dimensionamento e in un secondo momento la modifichi in una modalità solo previsione, è probabile che i risultati siano falsati. Questo accade perché la policy ha già contribuito alla capacità effettiva.

Analisi dei grafici di monitoraggio di dimensionamento predittivo

Nella console Dimensionamento automatico Amazon EC2, puoi esaminare le previsioni dei giorni, delle settimane o dei mesi precedenti per visualizzare le prestazioni della policy nel tempo. Puoi inoltre utilizzare queste informazioni per valutare l'accuratezza delle previsioni nel momento in cui decidi di applicare la policy per dimensionare la capacità effettiva.

Per esaminare i grafici di monitoraggio di dimensionamento predittivo nella console Dimensionamento automatico Amazon EC2
  1. Scegli una policy dall'elenco Policy di dimensionamento predittivo.

  2. Nella sezione Monitoraggio, puoi visualizzare le previsioni passate e future della policy in termini di carico e capacità rispetto ai valori effettivi. Il grafico Carico mostra la previsione di carico e i valori effettivi per il parametro di carico scelto. Il grafico Capacità mostra il numero di istanze previste dalla policy e il numero effettivo di istanze avviate. La linea verticale separa i valori storici dalle previsioni future. Questi grafici diventano disponibili poco dopo la creazione della policy.

  3. (Facoltativo) Per modificare la quantità di dati cronologici mostrati nel grafico, scegli il valore desiderato dal menu a discesa Periodo di valutazione, nella parte superiore della pagina. Il periodo di valutazione non trasforma in alcun modo i dati di questa pagina, ma modifica soltanto la quantità di dati cronologici mostrati.

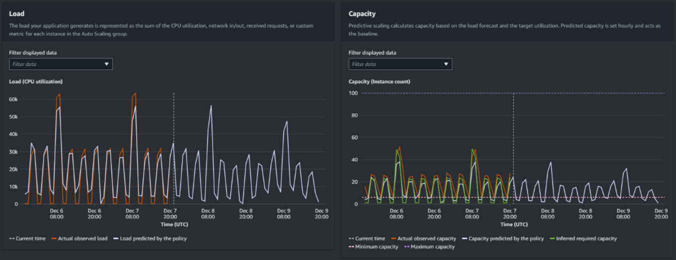
L'immagine seguente mostra i grafici Carico e Capacità quando le previsioni sono state applicate più volte. Le previsioni di dimensionamento predittivo si basano sui dati di carico storici. Il carico generato dall'applicazione è rappresentato come la somma dell'utilizzo della CPU, della rete in ingresso/uscita, delle richieste ricevute o del parametro personalizzato per ogni istanza del gruppo con scalabilità automatica. Il dimensionamento predittivo calcola le esigenze future in termini di capacità in base alla previsione di carico e all'utilizzo di destinazione che si desidera ottenere per il parametro di dimensionamento.

Grafici di dimensionamento predittivo
Confronto dei dati nel grafico Carico

Ogni riga orizzontale rappresenta un diverso insieme di punti dati riportati a intervalli di un'ora:

  1. Il carico effettivo osservato utilizza la statistica SUM per la metrica di carico scelta per mostrare il carico orario totale passato.

  2. Carico previsto dalla policy mostra la previsione del carico orario. Questa previsione si basa sulle due settimane precedenti di osservazioni del carico effettivo.

Confronto dei dati nel grafico Capacità

Ogni riga orizzontale rappresenta un diverso insieme di punti dati riportati a intervalli di un'ora:

  1. La capacità effettiva osservata mostra la capacità effettiva passata del gruppo Auto Scaling quando la GroupTotalInstancesmetrica è abilitata. Questa capacità dipende dalle altre politiche di scalabilità e dalla dimensione minima del gruppo durante il periodo di tempo selezionato.

  2. Capacità prevista dalla policy mostra la capacità di base che si prevede di avere all'inizio di ogni ora, quando la policy è in modalità Previsione e dimensionamento.

  3. Capacità richiesta differita mostra la capacità ideale per mantenere il parametro di dimensionamento al valore target scelto.

  4. Capacità minima indica la capacità minima del gruppo con scalabilità automatica.

  5. Capacità massima indica la capacità massima del gruppo con scalabilità automatica.

Per calcolare la capacità richiesta differita, partiamo dal presupposto che ogni istanza sia utilizzata allo stesso modo a un determinato valore target. In pratica, le istanze non vengono utilizzate allo stesso modo. Tuttavia, ipotizzando che l'utilizzo sia distribuito uniformemente tra le istanze, possiamo fare una stima verosimile della quantità di capacità necessaria. Il requisito di capacità viene quindi calcolato in modo che sia inversamente proporzionale al parametro di dimensionamento utilizzato per la relativa policy. In altre parole, all'aumentare della capacità, il parametro di dimensionamento diminuisce alla stessa velocità. Ad esempio, se la capacità raddoppia, il parametro di dimensionamento si dimezza.

La formula per la capacità richiesta differita è:

sum of (actualCapacityUnits*scalingMetricValue)/(targetUtilization)

Ad esempio, prendiamo actualCapacityUnits (10) e scalingMetricValue (30) per una determinata ora. Prendiamo quindi il valore targetUtilization specificato nella policy di dimensionamento predittivo (60) e calcoliamo la capacità richiesta differita per la stessa ora. Viene restituito il valore 5. Ciò significa che cinque è la quantità di capacità richiesta necessaria per mantenere tale capacità in modo direttamente inversamente proporzionale al valore target del parametro di dimensionamento.

Nota

Sono disponibili diversi fattori per regolare e migliorare i risparmi sui costi e la disponibilità dell'applicazione.

  • Utilizza il dimensionamento predittivo per la capacità di base e il dimensionamento dinamico per gestire la capacità aggiuntiva. Il dimensionamento dinamico funziona indipendentemente dal dimensionamento predittivo, riducendo e aumentando orizzontalmente in base all'utilizzo corrente. Innanzitutto, Dimensionamento automatico Amazon EC2 calcola il numero consigliato di istanze per ogni policy di dimensionamento dinamico. Quindi, effettua il dimensionamento in base alla policy che fornisce il maggior numero di istanze.

  • Per consentire la riduzione orizzontale quando il carico diminuisce, il gruppo con scalabilità automatica deve sempre disporre di almeno una policy di dimensionamento predittivo con la porzione di riduzione orizzontale abilitata.

  • Puoi migliorare le prestazioni di dimensionamento assicurandoti che la capacità minima e massima non siano troppo restrittive. Una policy con un numero consigliato di istanze che non rientra nell'intervallo di capacità minima e massima non sarà in grado di effettuare l'aumento o la riduzione orizzontale.