Genera visualizzazioni utilizzando il linguaggio naturale - OpenSearch Servizio Amazon

Le traduzioni sono generate tramite traduzione automatica. In caso di conflitto tra il contenuto di una traduzione e la versione originale in Inglese, quest'ultima prevarrà.

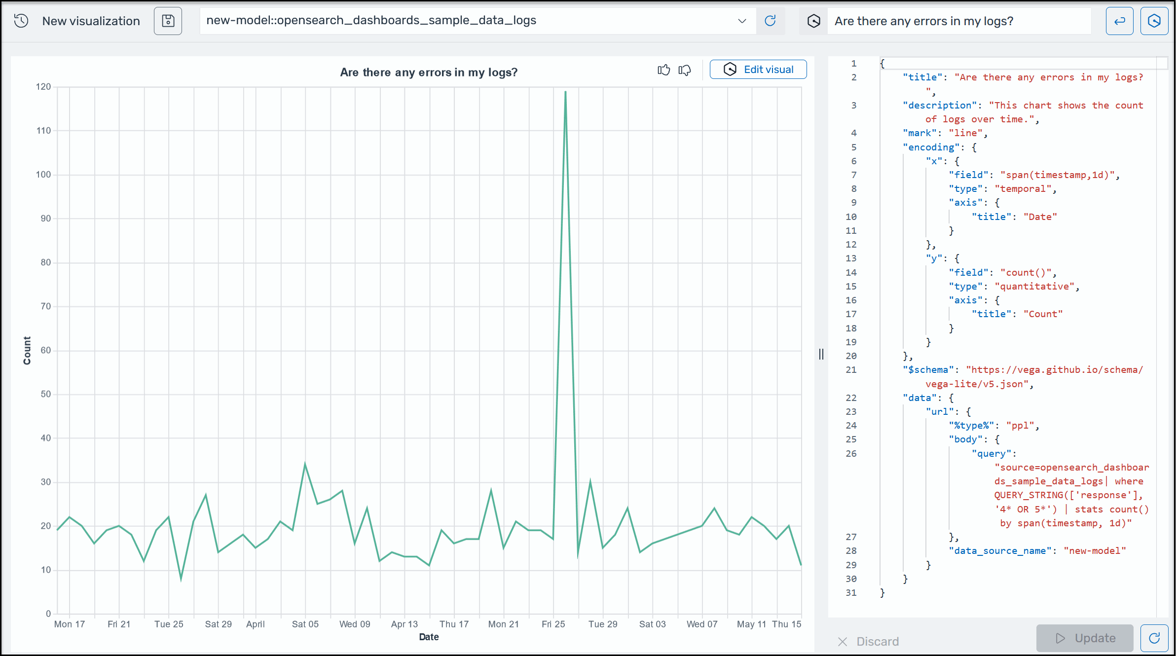
Genera visualizzazioni utilizzando il linguaggio naturale

Per aiutarti a ottenere ulteriori informazioni sui tuoi dati operativi, Amazon Q Developer for OpenSearch Service supporta l'utilizzo di istruzioni in linguaggio naturale per creare visualizzazioni. Puoi generare visualizzazioni come nell'esempio seguente utilizzando il linguaggio naturale dalla pagina Visualizzazioni o dalla pagina Discover.

Un esempio di visualizzazione di Amazon Q in OpenSearch Service.

Le visualizzazioni possono accelerare la risoluzione dei problemi suddividendo l'analisi degli errori in base a diverse dimensioni. Le visualizzazioni possono anche aiutarti a identificare modelli e tendenze, accelerare il processo decisionale, rivelare relazioni e semplificare dati complessi.

Per generare una visualizzazione utilizzando il linguaggio naturale
  1. Verifica di aver configurato Amazon Q for OpenSearch Service.

  2. Nel menu principale delle OpenSearch dashboard, scegli la pagina Discover, quindi scegli una fonte di dati.

  3. Dal menu Amazon Q, scegli Generate visualization, come mostrato nella schermata seguente.

    Un'immagine che mostra come individuare il pulsante per creare una visualizzazione.
  4. Se hai inserito una query in linguaggio naturale nella pagina Discover, Amazon Q copia il contesto durante la creazione di una visualizzazione basata su quella query. Se non hai già inserito una query in linguaggio naturale, nella casella di testo Amazon Q, inserisci una richiesta, quindi fai clic sul pulsante accanto alla casella di testo per eseguire la query. Configurazione di Amazon Q Developer può richiedere fino a 10 minuti.

  5. Nell'angolo in alto a destra dell'angolo in alto a destra dell'angolo in alto a destra dell'angolo in alto a destra dell'angolo in alto a destra dell'angolo in alto a destra dello schermo. Digita un nuovo prompt, ad esempio «Cambia questo valore in un grafico a linee», quindi scegli Applica.