Generate visualizations using natural language - Amazon OpenSearch Service
This documentation is a draft for private preview for regions in the AWS European Sovereign Cloud. Documentation content will continue to evolve. Published: January 2, 2026.

Generate visualizations using natural language

To help you gain further insights into your operational data, Amazon Q Developer for OpenSearch Service supports using natural language prompts to build visualizations. You can generate visualizations like the following example using natural language from the Visualizations page or the Discover page.

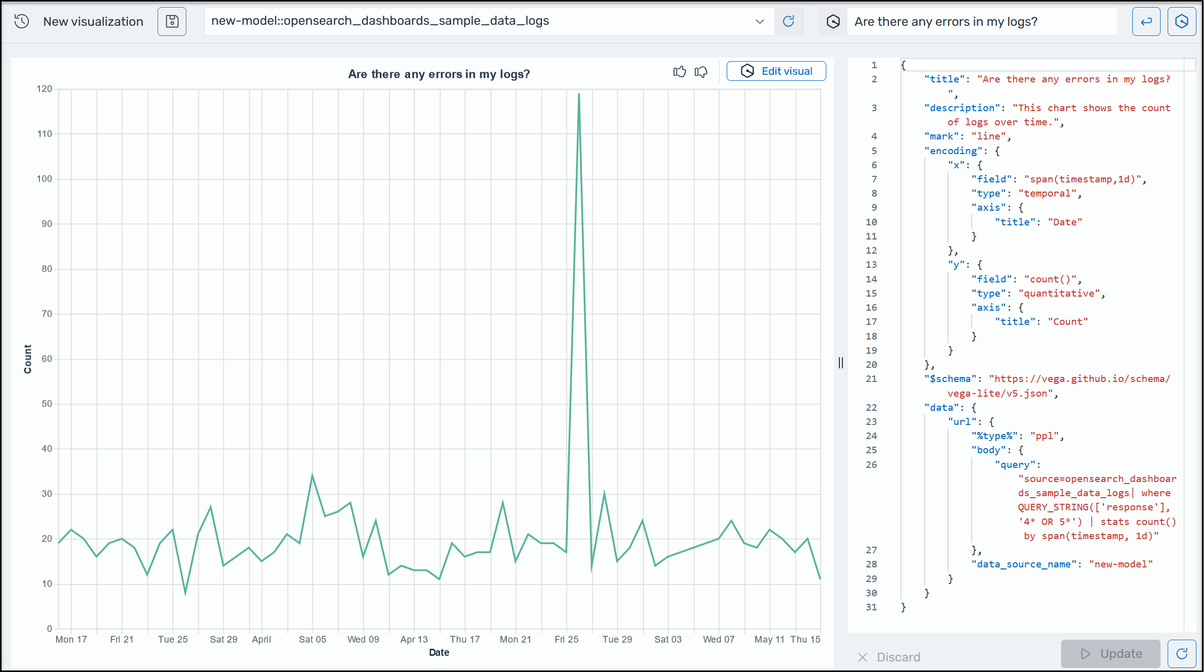
A sample Amazon Q visualization in OpenSearch Service.

Visualizations can expedite troubleshooting by breaking down error analysis according to different dimensions. Visualizations can also help you identify patterns and trends, speed up decision making, reveal relationships, and simplify complex data.

To generate a visualization using natural language
  1. Verify that you've set up Amazon Q for OpenSearch Service.

  2. In the OpenSearch Dashboards main menu, choose the Discover page, and then choose a data source.

  3. From the Amazon Q menu, choose Generate visualization, as shown in the following screen shot.

    An image showing how to locate the button to create a visualization.
  4. If you entered a natural language query on the Discover page, Amazon Q copies the context when creating a visualization based off of that query. If you didn't already enter a natural language query, in the Amazon Q text box, enter a prompt, and then click the button beside the text box to run the query. Amazon Q can take a few seconds to create the visualization.

  5. To update the visual, choose the Edit visual button on the top right corner of the visual. Type a new prompt, for example, "Change this to a line graph", and then choose Apply.