Analyze and Visualize - Amazon SageMaker AI
Services or capabilities described in AWS documentation might vary by Region. To see the differences applicable to the AWS European Sovereign Cloud Region, see the AWS European Sovereign Cloud User Guide.

Analyze and Visualize

Amazon SageMaker Data Wrangler includes built-in analyses that help you generate visualizations and data analyses in a few clicks. You can also create custom analyses using your own code.

You add an analysis to a dataframe by selecting a step in your data flow, and then choosing Add analysis. To access an analysis you've created, select the step that contains the analysis, and select the analysis.

All analyses are generated using 100,000 rows of your dataset.

You can add the following analysis to a dataframe:

  • Data visualizations, including histograms and scatter plots.

  • A quick summary of your dataset, including number of entries, minimum and maximum values (for numeric data), and most and least frequent categories (for categorical data).

  • A quick model of the dataset, which can be used to generate an importance score for each feature.

  • A target leakage report, which you can use to determine if one or more features are strongly correlated with your target feature.

  • A custom visualization using your own code.

Use the following sections to learn more about these options.

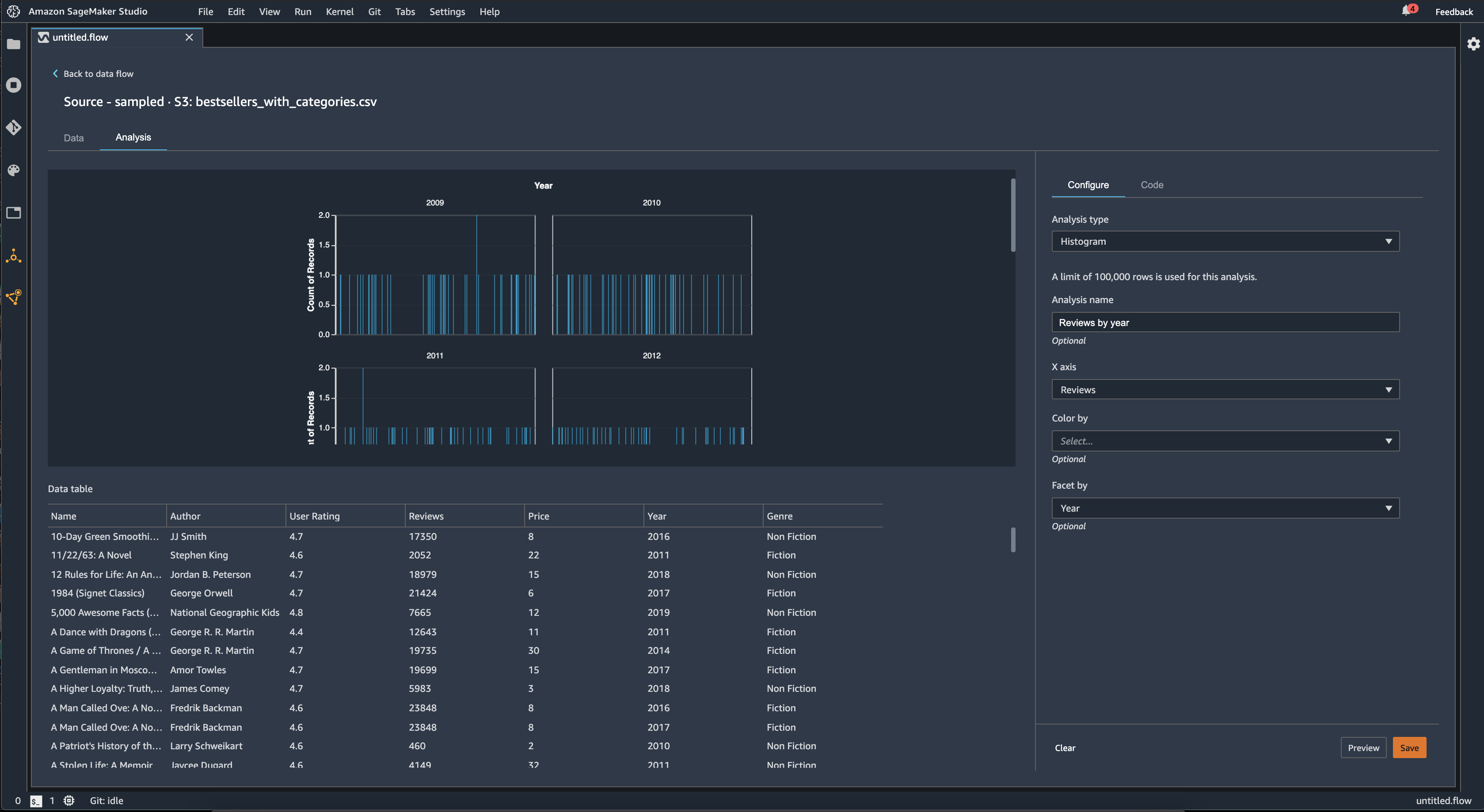
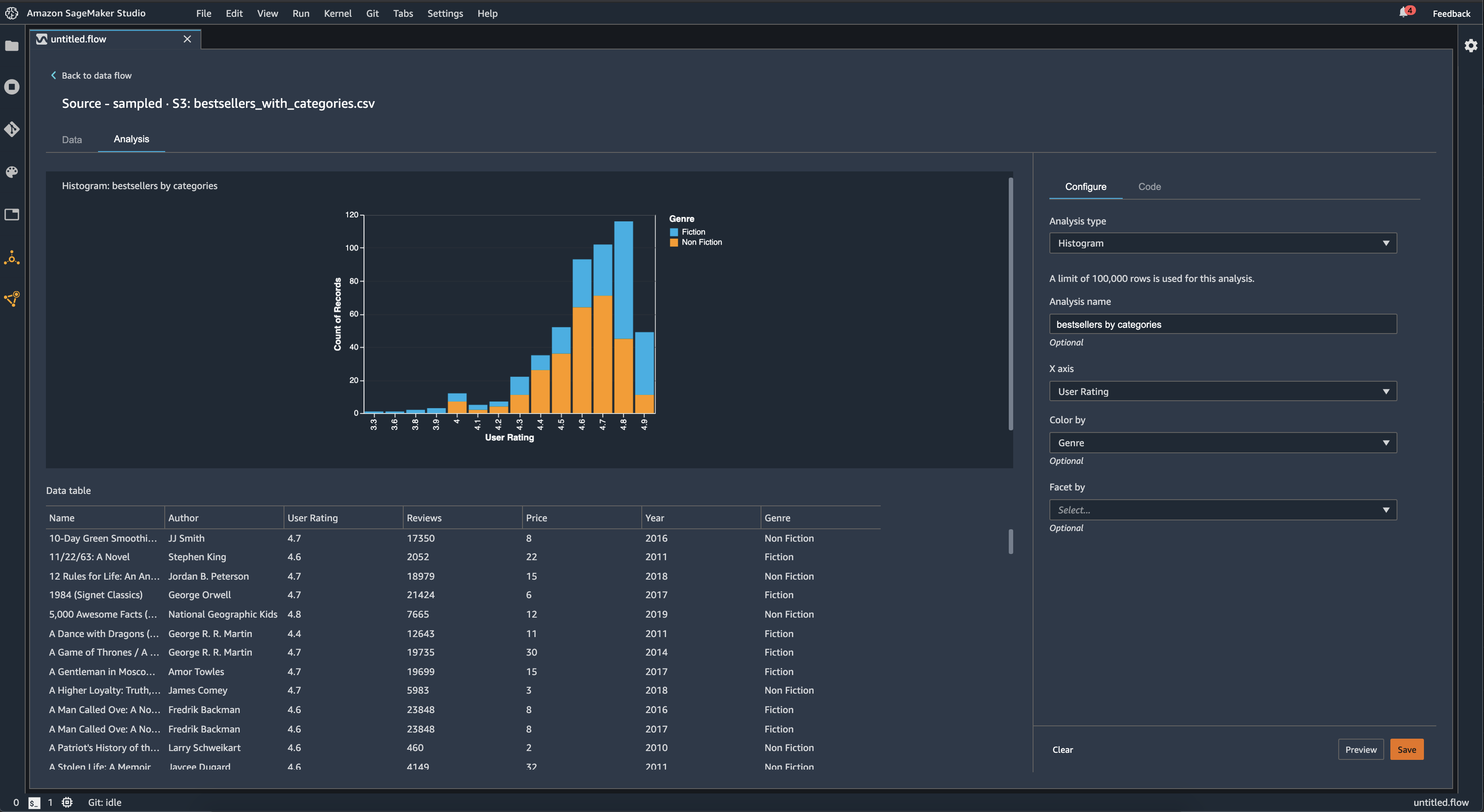
Histogram

Use histograms to see the counts of feature values for a specific feature. You can inspect the relationships between features using the Color by option. For example, the following histogram charts the distribution of user ratings of the best-selling books on Amazon from 2009–2019, colored by genre.

Example histogram chart in the Data Wrangler console.

You can use the Facet by feature to create histograms of one column, for each value in another column. For example, the following diagram shows histograms of user reviews of best-selling books on Amazon if faceted by year.

Example histograms in the Data Wrangler console.

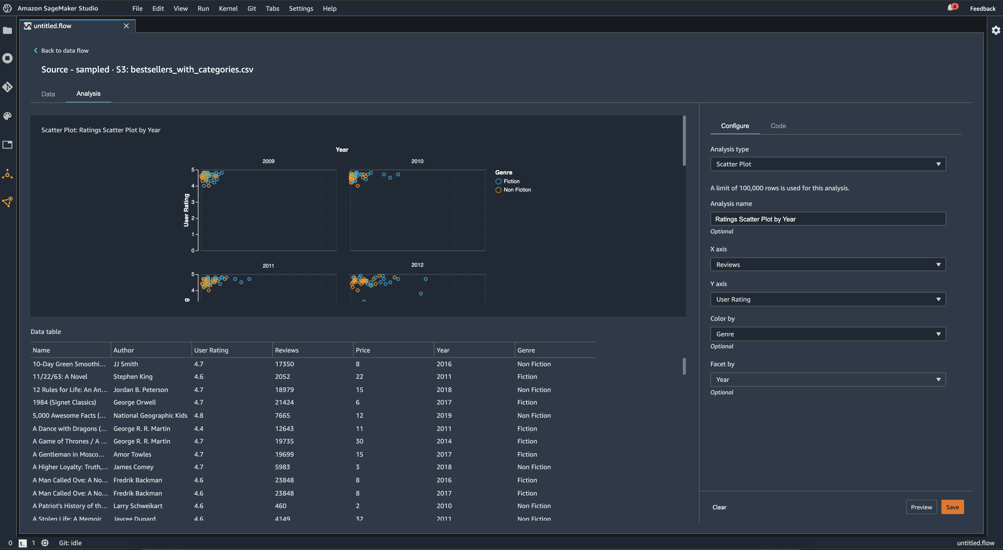
Scatter Plot

Use the Scatter Plot feature to inspect the relationship between features. To create a scatter plot, select a feature to plot on the X axis and the Y axis. Both of these columns must be numeric typed columns.

You can color scatter plots by an additional column. For example, the following example shows a scatter plot comparing the number of reviews against user ratings of top-selling books on Amazon between 2009 and 2019. The scatter plot is colored by book genre.

Example scatter plot in the Data Wrangler console.

Additionally, you can facet scatter plots by features. For example, the following image shows an example of the same review versus user rating scatter plot, faceted by year.

Example faceted scatter plot in the Data Wrangler console.

Table Summary

Use the Table Summary analysis to quickly summarize your data.

For columns with numerical data, including log and float data, a table summary reports the number of entries (count), minimum (min), maximum (max), mean, and standard deviation (stddev) for each column.

For columns with non-numerical data, including columns with string, Boolean, or date/time data, a table summary reports the number of entries (count), least frequent value (min), and most frequent value (max).

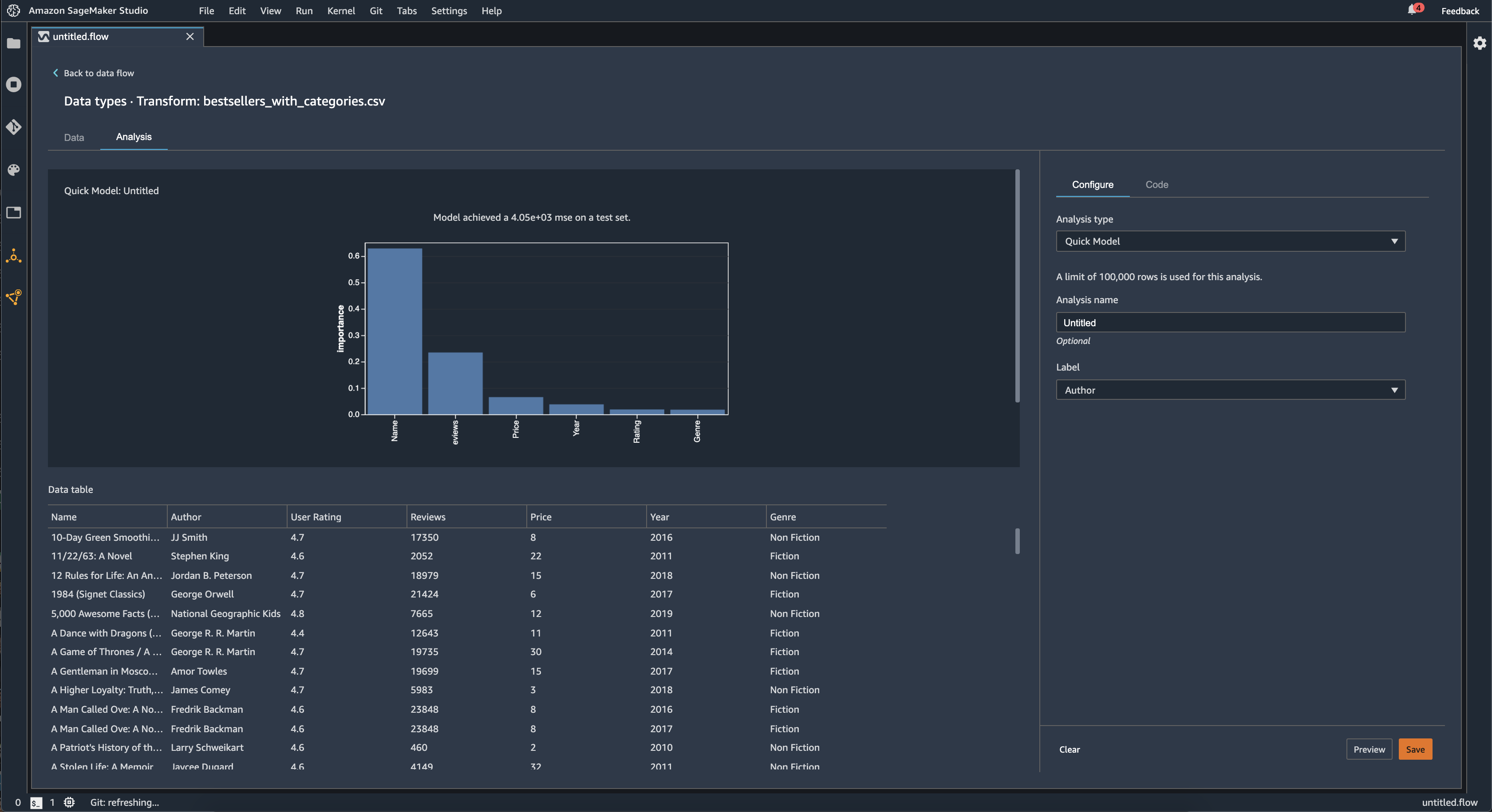
Quick Model

Use the Quick Model visualization to quickly evaluate your data and produce importance scores for each feature. A feature importance score score indicates how useful a feature is at predicting a target label. The feature importance score is between [0, 1] and a higher number indicates that the feature is more important to the whole dataset. On the top of the quick model chart, there is a model score. A classification problem shows an F1 score. A regression problem has a mean squared error (MSE) score.

When you create a quick model chart, you select a dataset you want evaluated, and a target label against which you want feature importance to be compared. Data Wrangler does the following:

  • Infers the data types for the target label and each feature in the dataset selected.

  • Determines the problem type. Based on the number of distinct values in the label column, Data Wrangler determines if this is a regression or classification problem type. Data Wrangler sets a categorical threshold to 100. If there are more than 100 distinct values in the label column, Data Wrangler classifies it as a regression problem; otherwise, it is classified as a classification problem.

  • Pre-processes features and label data for training. The algorithm used requires encoding features to vector type and encoding labels to double type.

  • Trains a random forest algorithm with 70% of data. Spark’s RandomForestRegressor is used to train a model for regression problems. The RandomForestClassifier is used to train a model for classification problems.

  • Evaluates a random forest model with the remaining 30% of data. Data Wrangler evaluates classification models using an F1 score and evaluates regression models using an MSE score.

  • Calculates feature importance for each feature using the Gini importance method.

The following image shows the user interface for the quick model feature.

Example UI of the quick model feature in the Data Wrangler console.

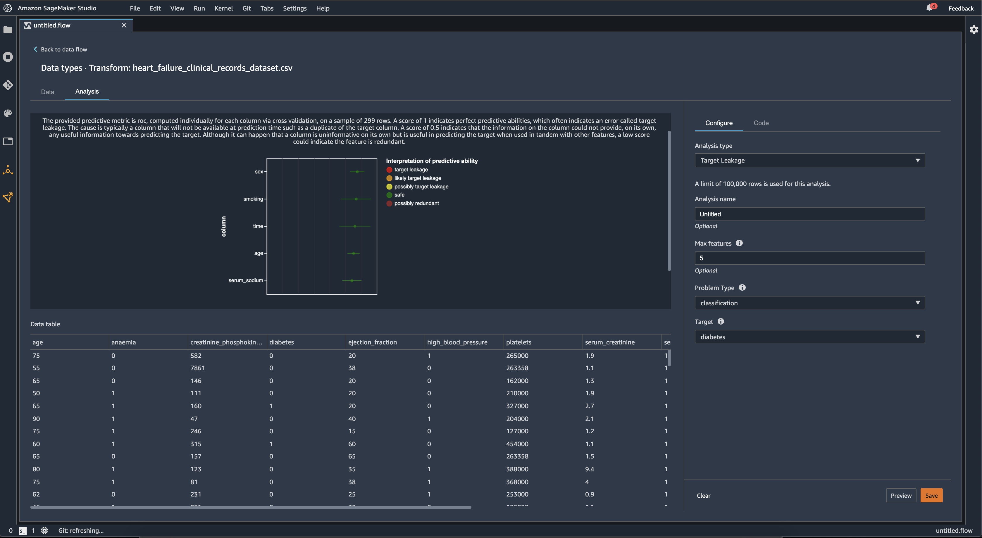
Target Leakage

Target leakage occurs when there is data in a machine learning training dataset that is strongly correlated with the target label, but is not available in real-world data. For example, you may have a column in your dataset that serves as a proxy for the column you want to predict with your model.

When you use the Target Leakage analysis, you specify the following:

  • Target: This is the feature about which you want your ML model to be able to make predictions.

  • Problem type: This is the ML problem type on which you are working. Problem type can either be classification or regression.

  • (Optional) Max features: This is the maximum number of features to present in the visualization, which shows features ranked by their risk of being target leakage.

For classification, the target leakage analysis uses the area under the receiver operating characteristic, or AUC - ROC curve for each column, up to Max features. For regression, it uses a coefficient of determination, or R2 metric.

The AUC - ROC curve provides a predictive metric, computed individually for each column using cross-validation, on a sample of up to around 1000 rows. A score of 1 indicates perfect predictive abilities, which often indicates target leakage. A score of 0.5 or lower indicates that the information on the column could not provide, on its own, any useful information towards predicting the target. Although it can happen that a column is uninformative on its own but is useful in predicting the target when used in tandem with other features, a low score could indicate the feature is redundant.

For example, the following image shows a target leakage report for a diabetes classification problem, that is, predicting if a person has diabetes or not. An AUC - ROC curve is used to calculate the predictive ability of five features, and all are determined to be safe from target leakage.

Example target leakage report in the Data Wrangler console.

Multicollinearity

Multicollinearity is a circumstance where two or more predictor variables are related to each other. The predictor variables are the features in your dataset that you're using to predict a target variable. When you have multicollinearity, the predictor variables are not only predictive of the target variable, but also predictive of each other.

You can use the Variance Inflation Factor (VIF), Principal Component Analysis (PCA), or Lasso feature selection as measures for the multicollinearity in your data. For more information, see the following.

Variance Inflation Factor (VIF)

The Variance Inflation Factor (VIF) is a measure of collinearity among variable pairs. Data Wrangler returns a VIF score as a measure of how closely the variables are related to each other. A VIF score is a positive number that is greater than or equal to 1.

A score of 1 means that the variable is uncorrelated with the other variables. Scores greater than 1 indicate higher correlation.

Theoretically, you can have a VIF score with a value of infinity. Data Wrangler clips high scores to 50. If you have a VIF score greater than 50, Data Wrangler sets the score to 50.

You can use the following guidelines to interpret your VIF scores:

  • A VIF score less than or equal to 5 indicates that the variables are moderately correlated with the other variables.

  • A VIF score greater than or equal to 5 indicates that the variables are highly correlated with the other variables.

Principle Component Analysis (PCA)

Principal Component Analysis (PCA) measures the variance of the data along different directions in the feature space. The feature space consists of all the predictor variables that you use to predict the target variable in your dataset.

For example, if you're trying to predict who survived on the RMS Titanic after it hit an iceberg, your feature space can include the passengers' age, gender, and the fare that they paid.

From the feature space, PCA generates an ordered list of variances. These variances are also known as singular values. The values in the list of variances are greater than or equal to 0. We can use them to determine how much multicollinearity there is in our data.

When the numbers are roughly uniform, the data has very few instances of multicollinearity. When there is a lot of variability among the values, we have many instances of multicollinearity. Before it performs PCA, Data Wrangler normalizes each feature to have a mean of 0 and a standard deviation of 1.

Note

PCA in this circumstance can also be referred to as Singular Value Decomposition (SVD).

Lasso feature selection

Lasso feature selection uses the L1 regularization technique to only include the most predictive features in your dataset.

For both classification and regression, the regularization technique generates a coefficient for each feature. The absolute value of the coefficient provides an importance score for the feature. A higher importance score indicates that it is more predictive of the target variable. A common feature selection method is to use all the features that have a non-zero lasso coefficient.

Detect Anomalies In Time Series Data

You can use the anomaly detection visualization to see outliers in your time series data. To understand what determines an anomaly, you need to understand that we decompose the time series into a predicted term and an error term. We treat the seasonality and trend of the time series as the predicted term. We treat the residuals as the error term.

For the error term, you specify a threshold as the number of standard of deviations the residual can be away from the mean for it to be considered an anomaly. For example, you can specify a threshold as being 3 standard deviations. Any residual greater than 3 standard deviations away from the mean is an anomaly.

You can use the following procedure to perform an Anomaly detection analysis.

  1. Open your Data Wrangler data flow.

  2. In your data flow, under Data types, choose the +, and select Add analysis.

  3. For Analysis type, choose Time Series.

  4. For Visualization, choose Anomaly detection.

  5. For Anomaly threshold, choose the threshold that a value is considered an anomaly.

  6. Choose Preview to generate a preview of the analysis.

  7. Choose Add to add the transform to the Data Wrangler data flow.

Seasonal Trend Decomposition In Time Series Data

You can determine whether there's seasonality in your time series data by using the Seasonal Trend Decomposition visualization. We use the STL (Seasonal Trend decomposition using LOESS) method to perform the decomposition. We decompose the time series into its seasonal, trend, and residual components. The trend reflects the long term progression of the series. The seasonal component is a signal that recurs in a time period. After removing the trend and the seasonal components from the time series, you have the residual.

You can use the following procedure to perform a Seasonal-Trend decomposition analysis.

  1. Open your Data Wrangler data flow.

  2. In your data flow, under Data types, choose the +, and select Add analysis.

  3. For Analysis type, choose Time Series.

  4. For Visualization, choose Seasonal-Trend decomposition.

  5. For Anomaly threshold, choose the threshold that a value is considered an anomaly.

  6. Choose Preview to generate a preview of the analysis.

  7. Choose Add to add the transform to the Data Wrangler data flow.

Bias Report

You can use the bias report in Data Wrangler to uncover potential biases in your data. To generate a bias report, you must specify the target column, or Label, that you want to predict and a Facet, or the column that you want to inspect for biases.

Label: The feature about which you want a model to make predictions. For example, if you are predicting customer conversion, you may select a column containing data on whether or not a customer has placed an order. You must also specify whether this feature is a label or a threshold. If you specify a label, you must specify what a positive outcome looks like in your data. In the customer conversion example, a positive outcome may be a 1 in the orders column, representing the positive outcome of a customer placing an order within the last three months. If you specify a threshold, you must specify a lower bound defining a positive outcome. For example, if your customer orders columns contains the number of orders placed in the last year, you may want to specify 1.

Facet: The column that you want to inspect for biases. For example, if you are trying to predict customer conversion, your facet may be the age of the customer. You may choose this facet because you believe that your data is biased toward a certain age group. You must identify whether the facet is measured as a value or threshold. For example, if you wanted to inspect one or more specific ages, you select Value and specify those ages. If you want to look at an age group, you select Threshold and specify the threshold of ages you want to inspect.

After you select your feature and label, you select the types of bias metrics you want to calculate.

To learn more, see Generate reports for bias in pre-training data.

Create Custom Visualizations

You can add an analysis to your Data Wrangler flow to create a custom visualization. Your dataset, with all the transformations you've applied, is available as a Pandas DataFrame. Data Wrangler uses the df variable to store the dataframe. You access the dataframe by calling the variable.

You must provide the output variable, chart, to store an Altair output chart. For example, you can use the following code block to create a custom histogram using the Titanic dataset.

import altair as alt df = df.iloc[:30] df = df.rename(columns={"Age": "value"}) df = df.assign(count=df.groupby('value').value.transform('count')) df = df[["value", "count"]] base = alt.Chart(df) bar = base.mark_bar().encode(x=alt.X('value', bin=True, axis=None), y=alt.Y('count')) rule = base.mark_rule(color='red').encode( x='mean(value):Q', size=alt.value(5)) chart = bar + rule
To create a custom visualization:
  1. Next to the node containing the transformation that you'd like to visualize, choose the +.

  2. Choose Add analysis.

  3. For Analysis type, choose Custom Visualization.

  4. For Analysis name, specify a name.

  5. Enter your code in the code box.

  6. Choose Preview to preview your visualization.

  7. Choose Save to add your visualization.

Example on how to add your visualization in the Data Wrangler console.

If you don’t know how to use the Altair visualization package in Python, you can use custom code snippets to help you get started.

Data Wrangler has a searchable collection of visualization snippets. To use a visualization snippet, choose Search example snippets and specify a query in the search bar.

The following example uses the Binned scatterplot code snippet. It plots a histogram for 2 dimensions.

The snippets have comments to help you understand the changes that you need to make to the code. You usually need to specify the column names of your dataset in the code.

import altair as alt # Specify the number of top rows for plotting rows_number = 1000 df = df.head(rows_number) # You can also choose bottom rows or randomly sampled rows # df = df.tail(rows_number) # df = df.sample(rows_number) chart = ( alt.Chart(df) .mark_circle() .encode( # Specify the column names for binning and number of bins for X and Y axis x=alt.X("col1:Q", bin=alt.Bin(maxbins=20)), y=alt.Y("col2:Q", bin=alt.Bin(maxbins=20)), size="count()", ) ) # :Q specifies that label column has quantitative type. # For more details on Altair typing refer to # https://altair-viz.github.io/user_guide/encoding.html#encoding-data-types